1. Tổng quan
Bài viết hướng dẫn cách xem và phân tích “Biểu đồ Tăng trưởng Số lượng KH mua hàng” trên Bàn làm việc của AMIS CRM. Biểu đồ này cung cấp một cái nhìn trực quan về xu hướng tăng trưởng số lượng khách hàng có phát sinh giao dịch mua hàng qua nhiều kỳ, giúp Ban Giám đốc và cấp quản lý nhanh chóng đánh giá được hiệu quả kinh doanh, mức độ chuyển đổi và sự phát triển của tệp khách hàng thân thiết.
Nội dung bài viết gồm:
- Cách xem và thao tác với báo cáo:
- Giải thích các chỉ tiêu chính trên báo cáo dạng bảng
2. Hướng dẫn thực hiện
2.1. Thao tác với báo cáo
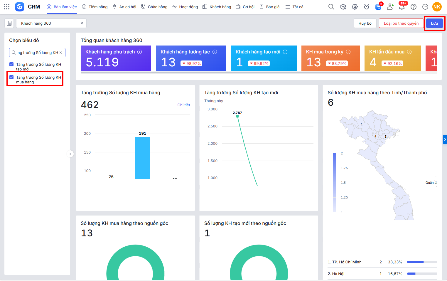
Bước 1: Trên giao diện AMIS CRM, vào phân hệ Bàn làm việc\tap Khách hàng 360\nhấn Sửa

Bước 2: Tại ô tìm kiếm nhập Biểu đồ Tăng trưởng số lượng KH mua hàng\chọn vào báo cáo Biểu đồ Tăng trưởng số lượng KH mua hàng\nhấn Lưu

Bước 3: Tại Biểu đồ Tăng trưởng Số lượng KH mua hàng, nhấn biểu tượng bánh răng
để chọn tham số báo cáo theo đơn vị, thời gian, số giai đoạn thống kê,… cần xem, nhấn Áp dụng.

Bước 4: Nhấn Chi tiết để chuyển sang xem chi tiết báo cáo Phân tích tăng trưởng khách hàng.
2.2. Số liệu các chỉ tiêu trên báo cáo
– Số lượng Khách hàng của từng giai đoạn là số lượng Khách hàng thỏa mãn điều kiện:
- Đơn vị là Đơn vị được chọn ở tham số và cấp con
- Chủ sở hữu là Nhân viên được chọn ở tham số (Nếu tham số Nhân viên không chọn thì không tính điều kiện này)
- Có phát sinh đơn hàng có Ngày ghi sổ nằm trong khoảng thời gian tham số
- Số giai đoạn thống kê, Thống kê theo được chọn ở tham số
– Tổng số lượng Khách hàng của tất cả giai đoạn là tổng của cột hiển thị trong biểu đồ.