1. Tổng quan
Bài viết hướng dẫn cách xem và phân tích “Báo cáo Tổng quan khách hàng 360” ngay trên Bàn làm việc của AMIS CRM. Báo cáo này cung cấp một cái nhìn tổng thể, trực quan về toàn bộ vòng đời của tệp khách hàng, từ quy mô, mức độ tương tác, hiệu quả phát triển khách hàng mới cho đến hành vi mua hàng (mua lần đầu, mua lại). Qua đó, nhà quản lý có thể nhanh chóng nắm bắt “sức khỏe” của tệp khách hàng và đánh giá xu hướng tăng trưởng so với kỳ trước.
Nội dung bài viết gồm:
- Cách xem và thao tác với báo cáo:
- Giải thích các chỉ tiêu chính trên báo cáo dạng bảng
2. Hướng dẫn thực hiện
2.1. Thao tác với báo cáo
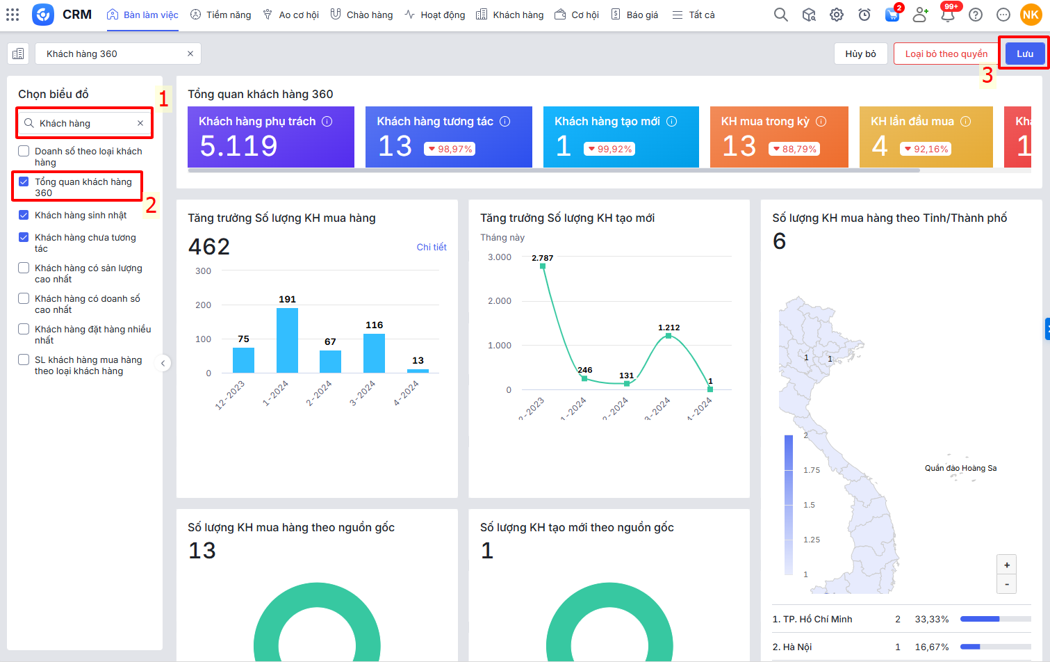
Bước 1: Trên AMIS CRM, vào phân hệ Bàn làm việc \ tab Tổng quan \ nhấn Sửa

Bước 2: Nhấn Chọn biểu đồ

Bước 3: Tìm tại ô tìm kiếm và chọn vào báo cáo Tổng quan khách hàng 360 \ nhấn Lưu

Bước 4: Tại báo cáo Tổng quan khách hàng 360, nhấn biểu tượng bánh răng
để chọn tham số báo cáo. Sau đó nhấn Áp dụng.

Bước 5: Nhấn biểu tượng tùy chỉnh
2 gạch để tùy chỉnh các ô biểu đồ:
- Ở giao diện tùy chỉnh báo cáo, nhấn biểu tượng dấu cộng
để thêm ô, biểu tượng dấu trừ
để loại bỏ ô hiển thị trên báo cáo. - Nhấn giữ biểu tượng 6 chấm
và kéo các ô đến vị trí muốn hiển thị. - Báo cáo hiển thị tối thiểu 4 ô dữ liệu, tối đa 6 ô dữ liệu.

- Lưu ý: Tất cả các báo cáo hiển thị trên Bàn làm việc đều dùng chung khoảng thời gian đã chọn ở mục thiết lập thời gian xem.

2.2. Số liệu các chỉ tiêu trên báo cáo
∎ Khách hàng phụ trách: là tổng số lượng Khách hàng thỏa mãn điều kiện:
- Đơn vị là Đơn vị được chọn ở tham số và cấp con
- Chủ sở hữu là Nhân viên được chọn ở tham số (Nếu tham số chọn Nhân viên cụ thể)
∎ Khách hàng tương tác: là tổng số lượng Khách hàng được tạo mới hoặc có phát sinh tương tác trong kỳ
∎ Khách hàng được tạo mới trong kỳ là Khách hàng thỏa mãn tương tự ô dữ liệu Khách hàng phụ trách, đồng thời có Ngày tạo trong khoảng thời gian tham số
∎ Khách hàng có phát sinh tương tác trong kỳ là Khách hàng được gắn tới các Hoạt động, Cơ hội, Báo giá, Đơn hàng, Hóa đơn, Trả lại hàng bán, Thẻ tư vấn, Thẻ chăm sóc, SMS thỏa mãn tham số Dữ liệu và Ngày tạo trong khoảng thời gian tham số
(Nếu Khách hàng vừa được tạo mới trong kỳ, vừa có phát sinh tương tác trong kỳ thì hệ thống chỉ tính số lượng là 1)
∎ Khách hàng tạo mới: là tổng số lượng Khách hàng thỏa mãn điều kiện tại ô dữ liệu Khách hàng tương tác, đồng thời Khách hàng có Ngày tạo trong khoảng thời gian tham số
∎ KH cũ tương tác: là tổng số lượng Khách hàng thỏa mãn điều kiện tại ô dữ liệu Khách hàng tương tác, đồng thời Khách hàng có Ngày tạo nhỏ hơn Từ ngày được chọn ở tham số
∎ Khách hàng mua hàng: là tổng số lượng Khách hàng thỏa mãn điều kiện tương tự ô dữ liệu Khách hàng phụ trách; đồng thời được gắn tới Đơn hàng thỏa mãn điều kiện Tình trạng ghi DS, Thống kê theo
∎ KH mua trong kỳ: là tổng số lượng Khách hàng được gắn tới Đơn hàng thỏa mãn điều kiện tham số Dữ liệu, Tình trạng ghi doanh số, Thống kê theo và có Ngày ghi sổ trong khoảng thời gian tham số
∎ KH lần đầu mua: là tổng số lượng Khách hàng thỏa mãn tương tự ô dữ liệu KH mua trong kỳ; đồng thời có phát sinh đơn hàng thỏa mãn điều kiện tham số Tình trạng ghi doanh số, Thống kê theo mà có Ngày ghi sổ nhỏ nhất trong các đơn hàng đó trong khoảng thời gian tham số
∎ Khách hàng mua lại: là tổng số lượng Khách hàng thỏa mãn tương tự ô dữ liệu KH mua trong kỳ; đồng thời có phát sinh ít nhất 2 đơn hàng thỏa mãn điều kiện tham số Tình trạng ghi doanh số, Thống kê theo, Ngày ghi sổ nhỏ hơn hoặc bằng Đến ngày mà có 1 đơn hàng (không tính đơn hàng có Ngày ghi sổ nhỏ nhất) có Ngày ghi sổ trong khoảng thời gian tham số
∎ KH cũ mua trong kỳ: là tổng số lượng Khách hàng thỏa mãn tương tự ô dữ liệu KH mua trong kỳ, đồng thời Khách hàng có Ngày tạo nhỏ hơn Từ ngày được chọn ở tham số
∎ KH mới mua trong kỳ: là tổng số lượng Khách hàng thỏa mãn tương tự ô dữ liệu KH mua trong kỳ, đồng thời Khách hàng có Ngày tạo trong khoảng thời gian tham số
∎ Tỷ lệ chênh lệch = |Kì này – Kì trước| *100/Kì trước (%)