1. Tổng quan
Bài viết hướng dẫn cách xem và phân tích báo cáo “Số lượng khách hàng mua hàng theo loại khách hàng” trên AMIS CRM. Báo cáo này cung cấp một biểu đồ trực quan, phân tích và so sánh số lượng khách hàng có phát sinh mua hàng theo từng phân khúc (ví dụ: VIP, Bán buôn, Bán lẻ…). Dựa vào đây, nhà quản lý có thể nhanh chóng xác định được đâu là phân khúc khách hàng cốt lõi, đóng góp nhiều nhất vào hoạt động kinh doanh, từ đó xây dựng các chiến lược chăm sóc và marketing phù hợp.
Nội dung bài viết gồm:
- Cách xem và thao tác với báo cáo:
- Giải thích các chỉ tiêu chính trên báo cáo dạng bảng
2. Hướng dẫn thực hiện
2.1. Thao tác với báo cáo
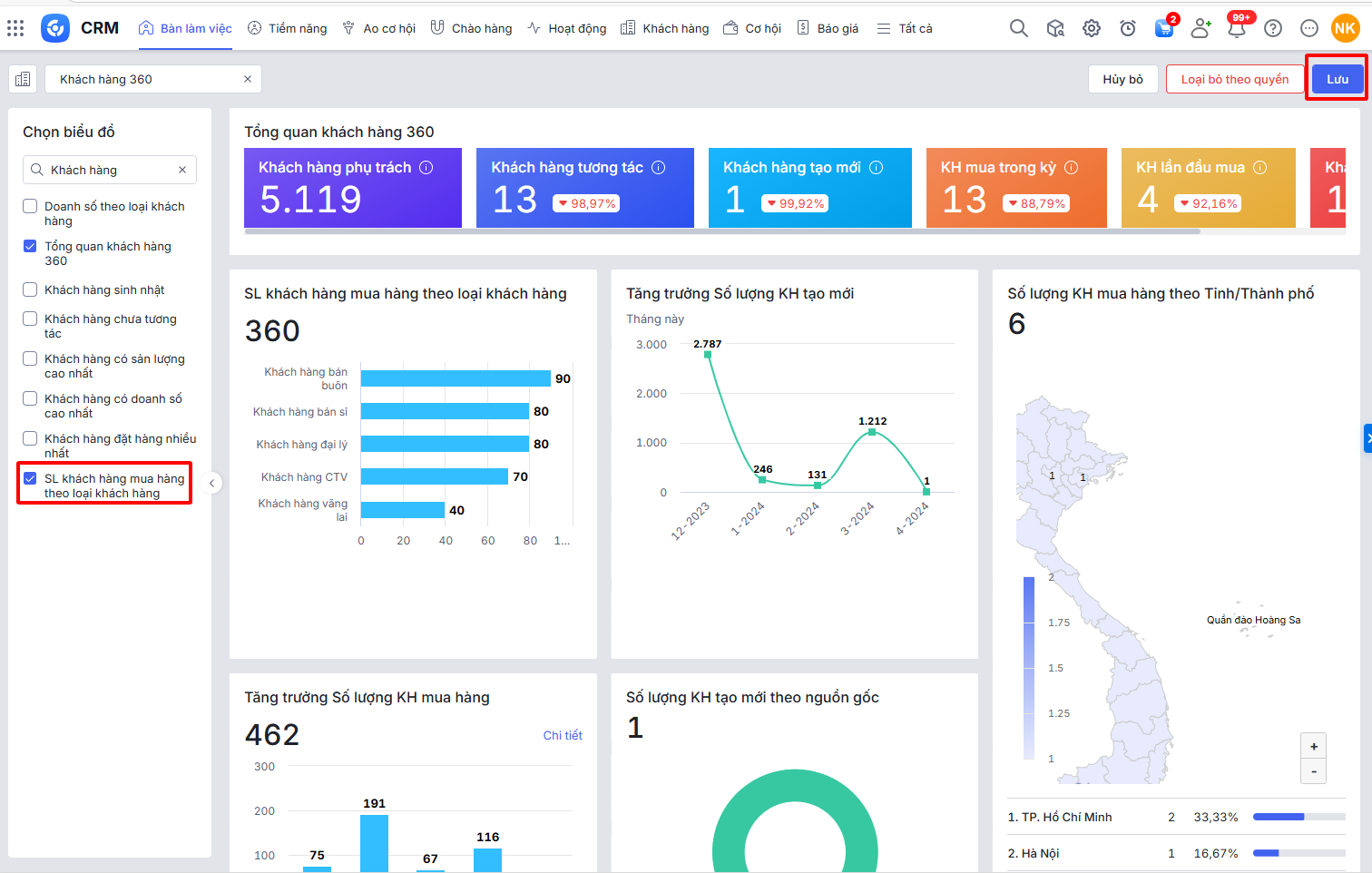
Bước 1: Trên giao diện AMIS CRM, vào phân hệ Bàn làm việc\tap Khách hàng 360\nhấn Sửa

Bước 2: Tại ô tìm kiếm nhập Khách hàng đặt hàng nhiều nhất\chọn vào báo cáo Khách hàng đặt hàng nhiều nhất\nhấn Lưu

Bước 3: Tại báo cáo Khách hàng đặt hàng nhiều nhất, nhấn biểu tượng bánh răng
để chọn tham số báo cáo đơn vị, trong vòng số ngày cần xem, nhấn Áp dụng.

2.2. Số liệu các chỉ tiêu trên báo cáo
– Loại khách hàng: hiển thị danh sách Loại khách hàng thỏa mãn điều kiện Loại khách hàng được chọn ở tham số và Loại khách hàng khác.
Lưu ý:
- Nếu Số lượng khách hàng mua hàng của Loại khách hàng = 0 thì Loại khách hàng không hiển thị lên
- Nếu chọn tham số Số lượng hiển thị nhỏ hơn tổng số Loại khách hàng có phát sinh thì báo cáo chỉ hiển thị lên số Loại khách hàng bằng tham số Số lượng hiển thị trừ đi 1. Số lượng khách hàng mua hàng của Loại khách hàng không được hiển thị sẽ được cộng vào Loại khách hàng khác.
Ví dụ chọn số lượng hiển thị là 5, báo cáo lấy lên 4 Loại khách hàng có số lượng khách hàng cao nhất và 1 dòng Loại khách hàng khác bằng tổng số liệu của các Loại khách hàng còn lại.
– Số lượng: là số lượng Khách hàng thỏa mãn điều kiện:
- Đơn vị là Đơn vị được chọn ở tham số và cấp con. Nếu tham số chọn Nhân viên cụ thể thì Chủ sở hữu là Nhân viên được chọn.
- Thuộc Loại khách hàng là Loại khách hàng tương ứng của dòng
- Gắn tới Đơn hàng có Ngày ghi sổ trong khoảng thời gian tham số và Tình trạng ghi doanh số, Thống kê theo được chọn ở tham số
-