1. Tổng quan
Bài viết hướng dẫn cách xem và phân tích báo cáo “Khách hàng có sản lượng cao nhất” trên Bàn làm việc của AMIS CRM. Báo cáo này cung cấp một danh sách xếp hạng các khách hàng hàng đầu dựa trên tổng sản lượng mua hàng thực tế (đã trừ hàng trả lại). Dựa vào đây, nhà quản lý và đội ngũ kinh doanh có thể nhanh chóng xác định đâu là những khách hàng cốt lõi, đóng góp lớn nhất vào sản lượng tiêu thụ, từ đó xây dựng các chính sách chăm sóc đặc biệt để duy trì và phát triển mối quan hệ kinh doanh.
Nội dung bài viết gồm:
- Cách xem và thao tác với báo cáo:
- Giải thích các chỉ tiêu chính trên báo cáo dạng bảng
2. Hướng dẫn thực hiện
2.1. Thao tác với báo cáo
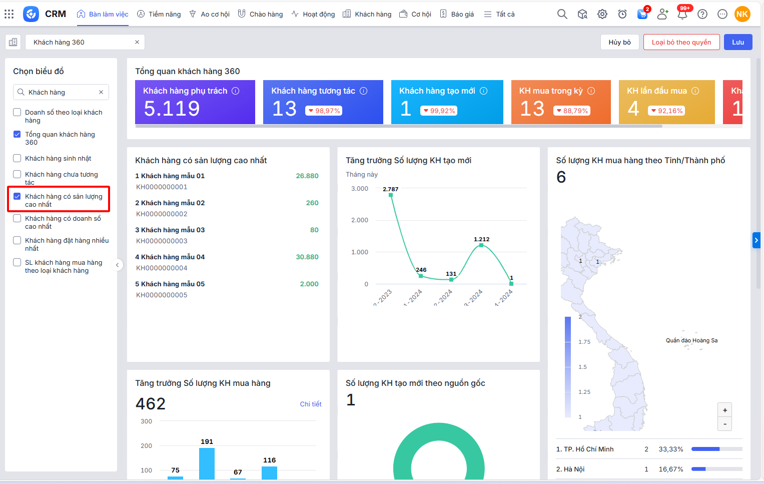
Bước 1: Trên giao diện AMIS CRM, vào phân hệ Bàn làm việc\tap Khách hàng 360\nhấn Sửa

Bước 2: Tại ô tìm kiếm nhập tên báo cáo\chọn vào báo cáo Khách hàng có sản lượng cao nhất\nhấn Lưu

Bước 3: Tại báo cáo Khách hàng có sản lượng cao nhất, nhấn biểu tượng bánh răng
để chọn tham số báo cáo đơn vị, trong vòng số ngày cần xem, nhấn Áp dụng.

2.2. Số liệu các chỉ tiêu trên báo cáo
∎ STT: là số thứ tự
∎ Tên khách hàng, Mã khách hàng: là Tên khách hàng, Mã khách hàng của top khách hàng có Sản lượng cao nhất thỏa mãn điều kiện:
- Nếu tham số Dữ liệu chọn Cơ cấu tổ chức, không chọn Nhân viên: Đơn vị là Đơn vị được chọn ở tham số và cấp con
- Nếu tham số Dữ liệu chọn Cơ cấu tổ chức, Nhân viên chọn cụ thể: Đơn vị là Đơn vị được chọn ở tham số, Chủ sở hữu là Nhân viên được chọn
- Loại khách hàng được chọn ở tham số
∎ Sản lượng = Tổng sản lượng đơn hàng – Tổng sản lượng trả lại hàng bán.
∎ Tổng sản lượng đơn hàng:là tổng của Số lượng theo đơn vị tính chính tại bảng hàng hóa của các Đơn hàng gắn tới Khách hàng của dòng và thỏa mãn điều kiện:
- Ngày ghi sổ nằm trong khoảng thời gian tham số
- Tình trạng ghi doanh số, Thống kê theo, Bao gồm ĐH thuộc đơn hàng cha được chọn ở tham số
∎ Tổng sản lượng trả lại hàng bán: là tổng của Số lượng theo đơn vị tính chính tại bảng hàng hóa của các Trả lại hàng bán gắn tới Khách hàng của dòng và thỏa mãn điều kiện:
- Ngày đề nghị nằm trong khoảng thời gian tham số
- Tình trạng ghi doanh số, Thống kê theo, Bao gồm ĐH thuộc đơn hàng cha được chọn ở tham số