1. Trang chủ
  2. Báo cáo Khách hàng chưa tương tác

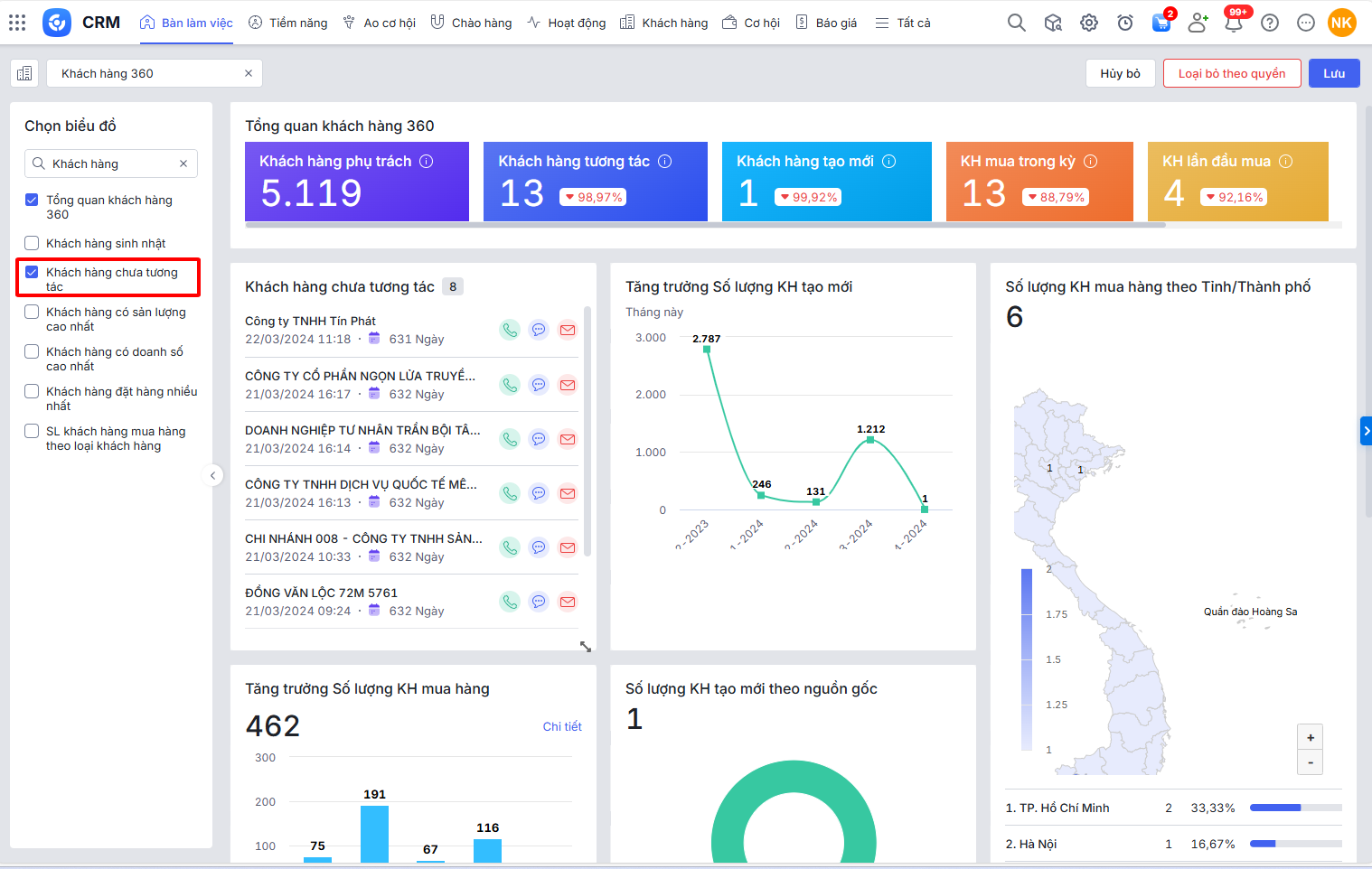
Báo cáo Khách hàng chưa tương tác

1. Tổng quan

Bài viết hướng dẫn cách xem và sử dụng báo cáo “Liên hệ sinh nhật” trên Bàn làm việc của AMIS CRM. Báo cáo này cung cấp một danh sách các liên hệ có ngày sinh nhật sắp tới, giúp nhân viên kinh doanh chủ động gửi lời chúc mừng, quà tặng hoặc các chương trình ưu đãi đặc biệt. Việc này không chỉ thể hiện sự quan tâm chuyên nghiệp mà còn giúp củng cố mối quan hệ và gia tăng sự gắn kết của khách hàng với doanh nghiệp.

Nội dung bài viết gồm:

  • Cách xem và thao tác với báo cáo:
  • Giải thích các chỉ tiêu chính trên báo cáo dạng bảng

2. Hướng dẫn thực hiện

2.1. Thao tác với báo cáo

Bước 1: Trên giao diện AMIS CRM, vào phân hệ Bàn làm việc\tap Khách hàng 360\nhấn Sửa

 

Bước 2: Tại ô tìm kiếm nhập Khách hàng chưa tương tác\chọn vào báo cáo Khách hàng chưa tương tác\nhấn Lưu

Bước 3: Tại báo cáo Khách hàng chưa tương tác, nhấn biểu tượng bánh răng để chọn tham số báo cáo đơn vị, trong vòng số ngày cần xem, nhấn Áp dụng.

Có thể tùy chọn nhấn biểu tượng (gọi điện), (gửi SMS), (gửi email) cho khách hàng.

2.2. Số liệu các chỉ tiêu trên báo cáo

Tên khách hàng: là Tên Khách hàng của Khách hàng thỏa mãn điều kiện:

  • Nếu tham số Dữ liệu chọn Cơ cấu tổ chức: Đơn vị là Đơn vị được chọn ở tham số và cấp con
  • Nếu tham số Dữ liệu chọn Của tôi: Người thực hiện đơn hàng là Người dùng đang thao tác
  • Ngày tương tác gần nhất ≤ (Từ ngày ở tham số – Số ngày chưa tương tác)

Ngày tương tác gần nhất: là Ngày tương tác gần nhất của Khách hàng tương ứng

Số ngày chưa tương tác: là Số ngày chưa tương tác của Khách hàng tương ứng

Cập nhật 03/03/2026


Bài viết này hữu ích chứ?

Nền tảng quản trị doanh nghiệp hợp nhất MISA AMIS với gần 200.000 khách hàng doanh nghiệp đang sử dụng