1. Tổng quan
Bài viết hướng dẫn sử dụng trợ lý số MISA AVA để phân tích dữ liệu biểu đồ trên Bàn làm việc, tóm tắt các biến động quan trọng và đánh giá trạng thái kinh doanh. Tính năng này giúp hỗ trợ quản lý nhanh chóng nhận diện các điểm đáng chú ý trong hoạt động kinh doanh.
2. Hướng dẫn thực hiện
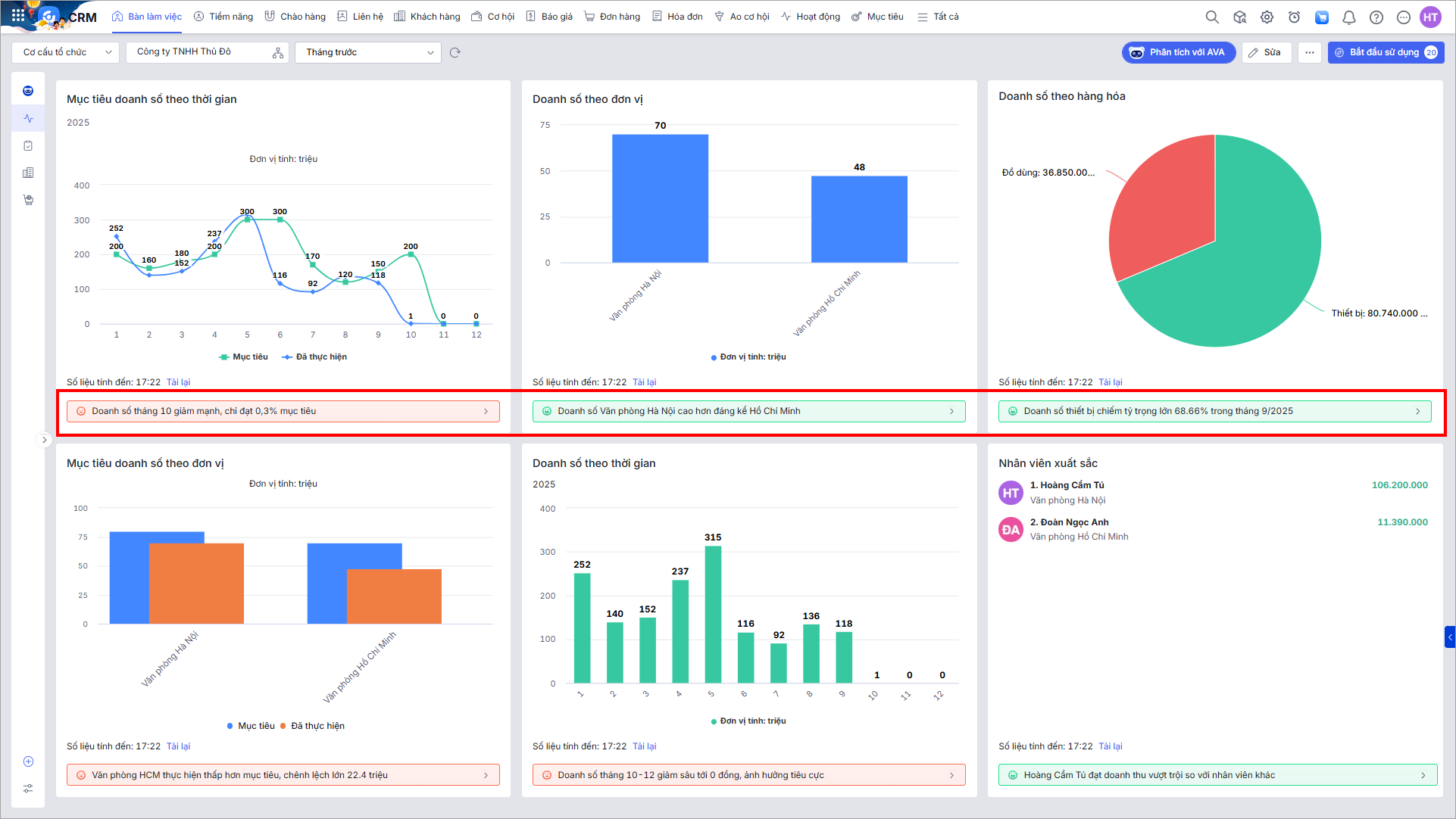
Bước 1: Tại các biểu đồ trên Bàn làm việc, AI tự động phân tích dữ liệu và hiển thị ở dưới mỗi biểu đồ về kết luận ngắn gọn về điểm nổi bật/bất thường của báo cáo.
AI đánh giá mức độ ảnh hưởng của dữ liệu đến kết quả kinh doanh và thể hiện qua màu sắc:
- Tích cực: màu xanh
- Ổn định: màu vàng
- Tiêu cực: màu đỏ

Bước 2: Nhấn vào dòng kết luận để yêu cầu AI phân tích chuyên sâu.
Kết quả phân tích chuyên sâu sẽ hiển thị trong khung chat với trợ lý số MISA AVA.
